The Power of Tracking Public Opinion
Published 2023-03-21
Summary - Businesses are constantly looking for ways of staying abreast of what their clients and potential clients are thinking. Fortunately, there are now a number of tools that can be used to track and display people’s sentiments in real time. Political parties are major users of these tools because their fortunes can be affected by even the slightest shifts in public opinion.
Last night, two important debates took place – the federal leaders’ debate in Canada and the Republican party presidential candidates’ debate in the United States.
Politics is a fickle game and the political parties, the media, and the public want to know who won, who scored the telling blows, and whether public opinion shifted.
Not long ago, the answers to these questions would require days to figure out as most polling was done by telephone or in person.
Today, public sentiment can be measured virtually in real time.
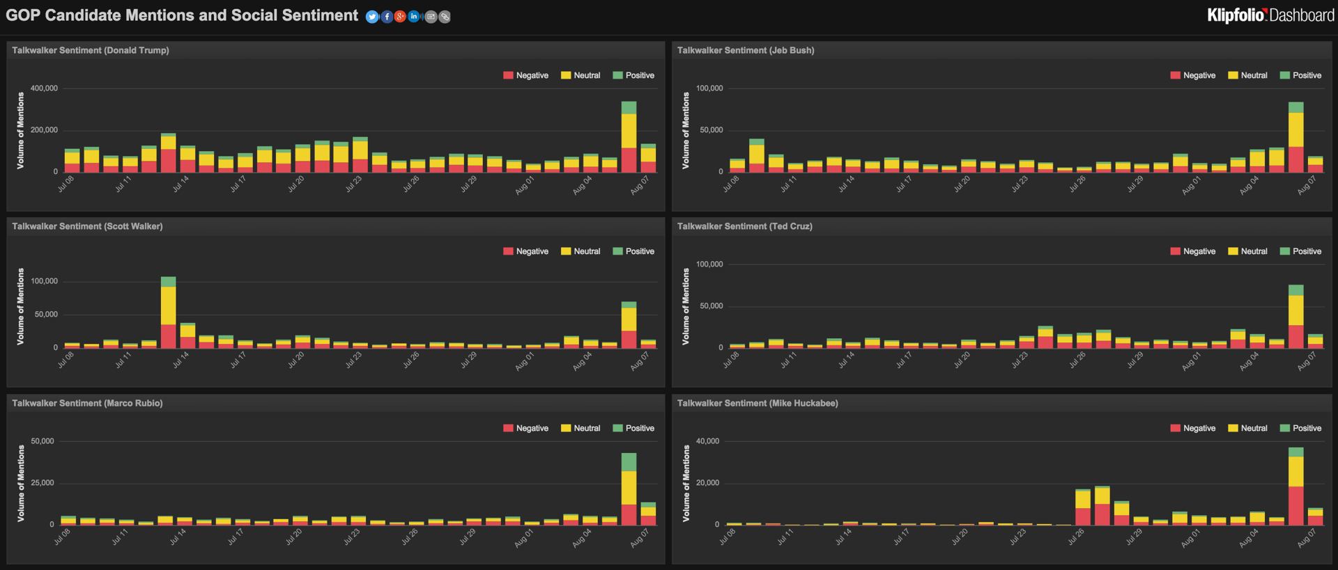
Teaming up with one of our partners, a company called Talkwalker, which listens to and tracks social opinion, we published two dashboards - one social media dashboard for the US GOP debate, and one for the Canadian federal leaders’ debate - to visualize how each of the candidates was doing.
While I don’t pretend to be a political analyst, I did find it fascinating to follow along in real time how hundreds of thousands of citizens were responding to what the candidates were saying, how they said it, and where mistakes were made or points were scored - all simplified into a positive, neutral, or negative segment on a colour-coded bar chart.

While it is important to know more of the details of the ideas and conversations behind the sentiments, the sentiment data provide high level indicators for future analysis.
There is always a need to dig deeper – after all, candidates still go door to door despite having these tools at their disposal. Shifts in sentiment must be layered alongside information gathered from one on one customer calls and interviews.
While sentiment analysis is important for politicians, it is also important for your business. You don’t have time to talk to thousands of customers every time you launch a new product or service, or change one of your operating procedures.
Keeping abreast of client sentiment is important to eliminate risks and enhance opportunities brought on by change, to protect your reputation and brand.
A few months ago, I wrote about the importance of listening to your clients.
Listening is not a one-time exercise – to be successful, it must be a continuous action on your part.
There are still many months ahead for voters to make their choices on both sides of the border. A lot will happen during that period and those who will succeed will be those who listen hardest and make the right adjustments.
The same applies to your business. Stay on top of your stakeholders’ opinions and you will stay ahead of your competition.
Allan Wille is a Co-Founder and Chief Innovation Officer of Klipfolio. He’s also a designer, a cyclist, a father and a resolute optimist.





